ГОСТ 24545-81
Группа Ж19
ГОСУДАРСТВЕННЫЙ СТАНДАРТ СОЮЗА ССР
БЕТОНЫ
Методы испытаний на выносливость
Concretes. Methods of endurance test
Дата введения 1982-01-01
УТВЕРЖДЕН И ВВЕДЕН В ДЕЙСТВИЕ Постановлением Государственного комитета СССР по делам строительства от 30 декабря 1980 г. № 214.
ПЕРЕИЗДАНИЕ. Июль 1989 г.
Настоящий стандарт распространяется на все виды бетонов, применяемых в промышленном, энергетическом, транспортном, водохозяйственном, жилищно-гражданском и сельскохозяйственном строительстве, в том числе на бетоны, подвергающиеся в процессе эксплуатации нагреву, насыщению водой или нефтепродуктами.
Стандарт устанавливает методы испытаний на выносливость путем нагружения образцов стандартных размеров многократно повторяющейся осевой сжимающей нагрузкой, составляющей различные доли от разрушающей. Результатом испытаний является либо число циклов до разрушения образца, либо достижение бетоном заданного числа циклов многократного приложения нагрузки (база испытаний) на определенном уровне нагружения. При изучении бетонов результаты испытаний используют для построения линии регрессии выносливости, по которой оценивают бетон.
Предусмотренные настоящим стандартом испытания проводят только на образцах, специально изготовленных из бетонной смеси. Образцы, выпиленные или выбуренные из элементов конструкций, при испытании бетона на выносливость не применяют.
В стандарте учтены рекомендации СЭВ по стандартизации PC 279-65 в части методов испытаний на выносливость.
Термины, применяемые в настоящем стандарте, и их пояснения приведены в справочном приложении 4.
1. МЕТОДЫ ИЗГОТОВЛЕНИЯ И ОТБОРА ОБРАЗЦОВ
1.1. Испытание бетона на выносливость следует проводить на образцах-призмах размерами 70х70х280, 100х100х400, 150х150х600, 200х200х800 мм. В качестве базового образца принимают призму с размерами 150х150х600 мм.
1.2. Размеры образцов для испытаний выбирают в зависимости от наибольшей крупности заполнителей в пробе бетонной смеси в соответствии с требованиями ГОСТ 10180-78.
1.3. Отбор проб бетонной смеси, изготовление и хранение образцов следует производить в соответствии с требованиями ГОСТ 10180-78.
1.4. Образцы изготовляют сериями. Для проведения испытаний на выносливость при заданных параметрах нагружения (уровня и частоты нагружения, а также коэффициента асимметрии) серия должна состоять из 6 образцов, из которых 3 образца подвергают многократно повторному нагружению, а на 3 образцах определяют призменную прочность.
Для проведения испытаний с целью построения линии регрессии выносливости серия должна состоять из 15 образцов, из которых 12 образцов подвергают многократно повторному нагружению, а на 3 образцах определяют призменную прочность.
2. ОБОРУДОВАНИЕ И ПРИБОРЫ
2.1. Для проведения испытаний следует применять испытательные машины и установки, работающие в режиме многократно повторного нагружения, отвечающие требованиям настоящего стандарта и аттестованные в установленном порядке в соответствии с требованиями ГОСТ 8.001-80 и МУ 8.7-77.
2.2. Испытания следует проводить на испытательных машинах и установках, имеющих счетчик числа циклов нагружения, а также динамическую тарировку в эксплуатационном режиме.
2.3. Машины и установки должны обеспечивать возможность изменения и регулирования уровней нагружения.
2.4. Опорные плиты испытательной машины должны обеспечивать неподвижность образцов в процессе испытаний и возможность их центрирования по отношению к центральной оси машины и отвечать требованиям ГОСТ 8905-82.
2.5. Для насыщения образцов водой или нефтепродуктами, а также для испытания образцов при нагреве следует применять оборудование и приборы, в соответствии с требованиями ГОСТ 24452-80.
3. ПОДГОТОВКА К ИСПЫТАНИЯМ
3.1. Образцы должны быть перенесены в помещение для испытаний не менее чем за 3 сут.
3.2. Подготовку образцов к испытаниям следует начинать с их осмотра и определения линейных размеров, при этом допускаемые отклонения от номинальных размеров должны удовлетворять требованиям ГОСТ 10180-78.
3.3. Призменную прочность бетона определяют по ГОСТ 24452-80 до испытаний на выносливость.
3.4. Насыщение образцов водой или нефтепродуктами, а также подготовку образцов, подвергаемых испытаниям при нагреве, проводят по ГОСТ 24452-80.
3.5. В помещении, где проводят испытания, температура воздуха должна быть не ниже плюс 10°С.
4. ПРОВЕДЕНИЕ ИСПЫТАНИЙ
4.1. Испытание следует проводить при постоянных значениях уровня нагружения
частоты циклов многократного повторного нагружения f, коэффициента асимметрии цикла напряжений
, а также заданного числа циклов многократного повторного нагружения (базы испытаний), назначаемых в соответствии с программами испытаний, исследований или с указаниями стандартов и технических условий на бетонные и железобетонные конструкции.
При отсутствии таких указаний испытания проводят при базовых условиях с последующим построением линии регрессии выносливости.
Для этого последовательно проводят испытания образцов на четырех уровнях нагружения, которые принимают равным 0,9; 0,8; 0,7 и 0,6 от разрушающей нагрузки, принимая значения коэффициента асимметрии цикла напряжения
равным 0,1, частоту многократно повторного нагружения равной 5-10 Гц. Возраст бетона к началу испытаний должен быть не менее 28 сут.
4.2. Образцы до соответствующего уровня нагружают непрерывно с постоянной скоростью нарастания напряжений (0,05±0,02) МПа/с [кгс/(
)], после чего создают многократно повторяющуюся нагрузку соответствующей интенсивности. Значение минимальных напряжений цикла многократно повторного нагружения
вычисляют по формуле
![]()
где
— максимальное напряжение цикла;
— коэффициент асимметрии цикла напряжений.
4.3. Испытания образцов следует начинать с уровня нагружения, равного 0,9, с последующим снижением уровня в порядке, указанном в п. 4.1.
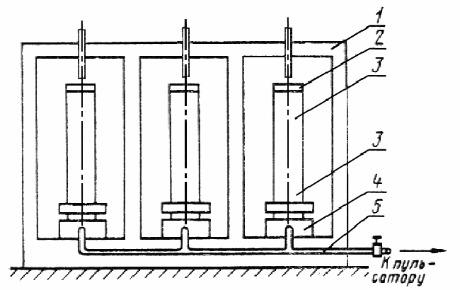
4.4. На каждом уровне нагружения следует испытывать 3 образца. Схема испытательной машины для одновременного испытания 3 образцов приведена на чертеже. При разрушении образца испытательную машину останавливают, на его место устанавливают металлический вкладыш, способный воспринимать прилагаемую нагрузку, и продолжают испытания.
4.5. Испытания проводят на испытательной машине одного типа и считают законченными в случае разрушения образцов или достижения ими заданного числа циклов (базы испытаний).
4.6. Дополнительные требования к методике испытаний бетона на выносливость при нагреве приведены в обязательном приложении 1.
4.7. Исходные данные и результаты каждого испытания фиксируют в журнале испытаний, форма которого дана в рекомендуемом приложении 2.
4.8. При проведении испытаний должны, соблюдаться требования нормативных документов по безопасности труда и требования, указанные в ГОСТ 10180-78.
5. ОБРАБОТКА РЕЗУЛЬТАТОВ
5.1. В обработку результатов испытаний включают образцы разрушившиеся в интервале от 100 до заданного числа циклов многократно повторного нагружения.
Схема испытательной машины на три образца
1 — рама машины; 2 — верхняя винтовая опора с оголовником; 3 — образец;
4 — гидродомкрат; 5 — маслопровод.
5.2. По результатам испытаний отдельных образцов при заданных параметрах нагружения в соответствии с пп. 1.4, 4.1 вычисляют среднее значение числа циклов многократно повторного нагружения n по формуле

где
— значение числа циклов отдельного образца;
— число образцов в серии.
Если среднее значение числа циклов, вычисленное по формуле (2), меньше числа циклов заданного нормативным документом, то делают заключение о несоответствии прочности бетона требованиям к его выносливости и следует провести испытания на другом составе бетона
.
5.3. По результатам испытаний образцов для построения линии регрессии выносливости в соответствии с пп. 1.4, 4.1 следует установить линейную зависимость, определяемую уравнением регрессии
где A и B — коэффициенты, определяемые по результатам испытаний;
— число циклов, соответствующих разрушению образца.
Теснота корреляционной связи, определяемая коэффициентом корреляции, должна находиться в пределах -0,7 > r > -1,0.
5.4. Линия регрессии выносливости должна строиться в виде диаграммы, на оси абсцисс которой откладывают в логарифмическом масштабе число циклов нагружений до разрушения отдельных образцов, а по оси ординат — отношение
либо максимальные напряжения
.
5.5. По построенной линии регрессии выносливости следует провести оценку сопротивляемости бетона многократно повторному нагружению.
5.6. Примеры обработки результатов испытаний по пп. 5.2-5.4 и оценки на их основе испытанного бетона приведены в справочном приложении 3.
ПРИЛОЖЕНИЕ 1
Обязательное
ДОПОЛНИТЕЛЬНЫЕ ТРЕБОВАНИЯ К МЕТОДИКЕ ИСПЫТАНИЙ
БЕТОНА НА ВЫНОСЛИВОСТЬ ПРИ НАГРЕВЕ
1. Для каждой требуемой температуры нагрева бетона следует отбирать образцы по п. 1.3 настоящего стандарта.
2. Для проведения испытаний нагревательное устройство и средства измерения температур применяют по ГОСТ 24452-80.
3. Нагревательное устройство (камерная электрическая печь) должно обеспечивать равномерный нагрев образца по заданному режиму до требуемой температуры и устанавливаться таким образом, чтобы оно не подвергалось воздействию многократно-повторного нагружения.
Перепад температуры по высоте рабочего пространства нагревательного устройства не должен превышать 10 °С при нагреве до 200 °С.
4. Температуру в рабочем пространстве нагревательного устройства контролируют термопарами, установленными у верхнего и нижнего торца образца.
5. Призменную прочность бетона для требуемой температуры нагрева определяют в соответствии с требованиями ГОСТ 24452-80.
6. Параметры нагружения образцов принимают по п. 4.1 настоящего стандарта.
7. Образец нагревают со скоростью 30 °С/ч до требуемой температуры, после чего подвергают многократно повторному нагружению. Во время испытаний температура в рабочем пространстве нагревательного устройства не должна изменяться.
8. Для каждой температуры нагрева линию регрессии строят по п. 5.3 настоящего стандарта. При этом на графике (приложение 3) по оси ординат откладывают отношение максимального напряжения сжатия
к призменной прочности бетона для требуемой температуры
9. В протоколе испытаний (приложение 2) указывают температуру нагрева бетона.
Приложение 2
Рекомендуемое
ЖУРНАЛ
испытаний для определения выносливости бетона при действии
одноосной многократно повторяющейся нагрузки
1. __________________ 4. ________________________7._________________________
Маркировка образца Тип испытательной машины Призменная прочность
(![]()
______________________
2. __________________ 5. __________________________ 8._____________________
Дата изготовления, Влажность образца по массе Частота нагружения
возраст
в момент испытания,
условия твердения
3. __________________ 6. __________________________ 9. _________________________
Дата испытания Кубиковая прочность (R, МПа) Температура нагрева бетона
|
|
|
|
|
|
|
|
|
|
|
|
|
|
|
|
|
|
|
|
|
|
|
|
|
| 1
| 2
| 3
| 4
| 5
| 6
| 7
| 8
| 9
| 10
| 11
| 12
|
| | | | | | | | | | | | |
Руководитель лаборатории _____________________________________
Ответственный за испытание образцов ___________________________
ПРИЛОЖЕНИЕ 3
Справочное
ПРИМЕРЫ ОБРАБОТКИ РЕЗУЛЬТАТОВ ИСПЫТАНИЙ
1. Пример построения линии регрессии выносливости бетона и оценки результатов испытаний
Требуется построить линию регрессии выносливости бетона и определить выносливость при базе испытаний
циклов, а также оценить выносливость бетона при надежности
В таблице представлены результаты испытаний бетона на уровнях напряжений 0,9; 0.8; 0,7; 0,6 (при f = 6 Гц,
).
|
|
|
|
|
| Номер испытания
|
|
|
|
| | | | |
| 1
| 0,9
| 1000
| 3,000
|
| 2
| 0,9
| 1500
| 3,176
|
| 3
| 0,9
| 1800
| 3,255
|
| 4
| 0,8
| 5000
| 3,699
|
| 5
| 0,8
| 2000
| 3,301
|
| 6
| 0,8
| 7079
| 3,850
|
| 7
| 0,7
| 31620
| 4,500
|
| 8
| 0,7
| 20000
| 4,300
|
| 9
| 0.7
| 100000
| 5,000
|
| 10
| 0.6
| 450000
| 5,653
|
| 11
| 0,6
| 580000
| 5,763
|
| 12
| 0,6
| 860000
| 5,934
|
Вид линии регрессии
Значения коэффициентов A и B в уравнении (1) вычисляют по результатам испытаний, принимая их в форме:
где
— средние арифметические значения измеренных величин;
— корреляционный момент, вычисляемый по формуле
— дисперсии измеренных величин, вычисляемые по формулам:
n — число разрушившихся образцов.
По результатам вычислений получим:
Коэффициент корреляции
После подстановки в формулу (2) вычисленных значений получим численные значения коэффициентов линии регрессии:
B = -0,104; A = 0,75 — (-0,104)·4,286 = 1,197.
Уравнение линии регрессии по средним точкам имеет вид
![]()
Доверительную оценку коэффициента В линии регрессии (1) производят при надежности оценки
равной 0,95, по формуле
где t — коэффициент Стьюдента при числе степеней свободы К= n — 2 и надежности
Вычисляя значения доверительных границ по формуле (5), получим уравнение линии регрессии верхней границы доверительного интервала в виде
и уравнение линии регрессии нижней границы доверительного интервала
при которой производят оценку соответствия прочности бетона требованиям к его выносливости.
На чертеже показаны в полулогарифмических координатах линия регрессии по средним точкам, линии верхней и нижней границ доверительного интервала.
Выносливость испытанного бетона по средним значениям на базе испытаний
циклов, вычисленная в долях от призменной прочности, равна 0,542, а при надежности оценки
на той же базе испытаний она составляет 0,413.
2. Пример проверки соответствия прочности бетона требованиям к его выносливости
Техническими условиями на изготовление железобетонной балки задано проверить соответствие прочности бетона требованиям к его выносливости при следующих параметрах:
уровень максимальных напряжений
равен
частота циклического загружения f=6 Гц;
Линия регрессии по результатам испытаний на выносливость
— результаты испытаний; 1 — линия регрессии по уравнению (3); 2 — линия регрессии верхней границы
доверительного интервала по уравнению (5); 3 — линия регрессии нижней границы
доверительного интервала по уравнению (6).
коэффициент асимметрии цикла
база испытаний
циклов. Призменная прочность бетона на момент испытаний равна 42,5 МПа. Значения максимальных и минимальных напряжений цикла равны:
![]()
Испытания проводят на образцах-призмах размерами 10х10х40 см.
В результате испытаний 3 образцов до разрушения при заданных параметрах получены значения числа циклов многократного повторения нагрузки, соответственно равные
циклов.
Среднее арифметическое значение
равно
![]()
Опытное значение среднеквадратического отклонения равно
В соответствии с нормативно-технической документацией выявление анормального результата при испытании 3 образцов производят по формуле

Подставляя значения величин минимального и максимального результатов, имеем:

Проверка условия показывает, что все результаты испытаний являются статистически значимыми и должны быть включены для оценки выносливости бетона. Так как среднее значение числа циклов
приведших к разрушению образцов, равно
циклов, а заданная база испытаний равна
циклов, то делают заключение о том, что выносливость испытанного бетона на уровне 0,5
и базе испытаний
циклов обеспечена и бетон может быть рекомендован к применению.
ТЕРМИНЫ, ОБОЗНАЧЕНИЯ И ПОЯСНЕНИЯ
|
|
|
|
|
Термин
|
Обозначение
|
Пояснение
|
| Выносливость
| —
| Свойство материала противостоять
|
| | | многократно повторному нагружению
|
| База испытаний
| N
| Предварительно задаваемая наибольшая
|
| | | продолжительность испытаний
|
| | | на выносливость в циклах
|
| Частота циклов
| f
| Отношение числа циклов напряжений
|
| | | к интервалу времени их действия
|
| Максимальное напря-
|
| Наибольшее по алгебраическому
|
| жение цикла
| | значению напряжение в образце
|
| Минимальное напря-
|
| Наименьшее по алгебраическому
|
| жение цикла
| | значению напряжение в образце
|
| Коэффициент асим-
|
| Отношение минимального
|
| метрии цикла напряже-
| | напряжения к максимальному
|
| ний
| | |
Текст документа сверен по:
официальное издание
М.: Издательство стандартов,
1990